梯子游戏-梯子游戏攻略,梯子游戏实战,梯子游戏上岸,梯子游戏玩法

当前位置:爱纯净 > 系统教程 > 百度指数是什么?百度指数怎么看?

百度指数是什么?百度指数怎么看?

百度指数是什么?百度指数怎么看?

更新时间:2017-10-03 文章编辑:爱纯净 信息来源:网络 阅读次数:
  百度指数是什么?百度指数怎么看?如果你是一个网络工作者,那么对于百度指数就不会陌生了,百度指数主要用来反应关键词的关注度的,它可以比较精确的反应出某个关键词每天的变化程度,如果你不知道百度指数怎么看的话,可以参看下文介绍。

百度指数是什么?百度指数怎么看?

百度指数是什么?

  百度指数是以百度海量网民行为数据为基础的数据分享平台。在这里,你可以研究关键词搜索趋势、洞察网民兴趣和需求、监测舆情动向、定位受众特征。

百度指数关键词:

  关键词有指数的才能查到的,当然在百度指数中一般是每天超过50人的搜索词才会显示的。

百度指数怎么看?

  这里小编以搜索“勒布朗詹姆斯”为例:

  1、在百度指数的首页输入:勒布朗詹姆斯,然后我们会看到如下,勒布朗詹姆斯整体趋势,这些曲线就是最近人们搜索的多少。

百度指数是什么?百度指数怎么看?

  2、比如我们来看9月20号的搜索指数,点击到对应的日期,我们就可以看到1189个指数,也就是说在20号有1189个人在搜索这个词:勒布朗詹姆斯。

百度指数是什么?百度指数怎么看?

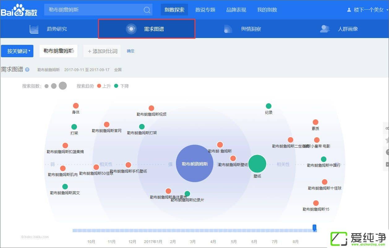
  3、下面就是“勒布朗詹姆斯”这个词的相关检索词的,喜欢勒布朗詹姆斯的人,都会关注勒布朗詹姆斯的壁纸、电影、新闻等消息,百度指数会给大家列出需求图谱,并且下面也会给大家提供相关词分类,在这里我们可以查看到来源检索词、去向检索词,以便大家快速捕捉。

百度指数是什么?百度指数怎么看?

百度指数是什么?百度指数怎么看?

  4、需要说明的是,我们可以在相关词分类中,查看上升最快的关键词,也就是这些词最近和勒布朗詹姆斯相关度很大的。

百度指数是什么?百度指数怎么看?

  5、接着我们点击人群画像,这里会有地域分布,这个地图的意思就是全国各地,我们可以根据深浅来看搜索这个词的多少,深的地方就是搜索人比较多的地方。这里我们可以查看省份、区域和城市的分布状况。

百度指数是什么?百度指数怎么看?

  6、在人群画像中还提供了人群属性,给大家列出了喜欢勒布朗詹姆斯的年龄分布及性别分布。

百度指数是什么?百度指数怎么看?

  以上就是百度指数的查询及分析方法,大家可以利用百度指数来分析关键词,以便大家更好的进行网站优化,相信对您的网站会很有利哦!

留言与评论(共有 条评论)
验证码:

本类最新列表

最热系统下载